找回密碼
 註冊
查看: 570|回覆: 2

集裝箱碼頭

  [複製鏈接]
簽到
266

3649

主題

7萬

回帖

-440

積分

乞丐

積分
-440

「廣告/設計」勳章「自然大使」勳章「潮流時尚」勳章特嗜章「神州之星」勳章「痴線佬」勳章「觀星入門」勳章百萬富翁勳章千億富豪勳章萬千寵愛勳章傑出成就勳章141榮譽勳章論譠元老勳章高級元老勳章超級元老勳章究極元老勳章「友誼大使」勳章「貼圖之星」勳章「博學多才」勳章「能言善辯」勳章「動漫一族」勳章「遊藝專家」勳章「飲食健康」勳章群組紀念勳章精華帖王勳章

發表於 2012-10-21 06:46:48 | 顯示全部樓層 |閱讀模式
本帖最後由 havreyl 於 2012-10-21 06:50 編輯

什麼是集裝箱碼頭

集裝箱碼頭是指包括港池、錨地、進港航道、泊位等水域以及貨運站、堆場、碼頭前沿、辦公生活區域等陸域範圍的能夠容納完整的集裝箱裝卸操作過程的具有明確界限的場所。

集裝箱碼頭是水陸聯運的樞紐站,是集裝箱貨物在轉換運輸方式時的緩衝地,也是貨物的交接點,因此,集裝箱碼頭在整個集裝箱運輸過程中占有重要地位。

集裝箱碼頭的功能

(1)集裝箱碼頭是海運與陸運的連接點,是海陸多式聯運的樞紐。

(2)集裝箱碼頭是換裝轉運的中心。

(3)集裝箱碼頭是物流鏈中的重要環節。

集裝箱碼頭的特點

集裝箱碼頭與普通件雜貨碼頭相比具有如下特點。

1.碼頭大型化和深水化

隨著集裝箱運輸的發展,件雜貨物集裝箱化的比例不斷提高,集裝箱運量不斷上升。根據規模經濟原理,船舶越大,單位成本越低。因此,為了降低集裝箱船舶運輸成本,各個集裝箱船舶運輸公司新投入使用的集裝箱船舶越來越大,與此相對應的碼頭也越來越大。碼頭前沿水深不斷增加,岸線泊位長度延長,堆場及整個碼頭的區域擴大。

2.裝卸搬運機械化和高效化

由於集裝箱船舶越來越大,從航次經濟核算分析,允許船舶停留在碼頭的時間相對較短。通過縮短集裝箱船舶在碼頭的停泊時間可以降低停泊成本,提高集裝箱運輸船舶的航行效率並充分發揮船舶單位運輸成本的優勢,降低全程水路運輸的成本,提高經濟效益。

為了保證集裝箱船舶在碼頭以最短的時間裝卸完集裝箱,現代集裝箱專用碼頭一般都配備了專門化、自動化、高效率化的裝卸搬運機械。

3.管理信息化和現代化

集裝箱運輸業務的效率來源於管理的現代化,這都以運輸信息傳遞的便利和高速處理為基礎。在集裝箱碼頭,信息的傳遞來源於兩個方面:一是碼頭、外部客戶和有關部門之間的信息聯繫,二是碼頭內部的現場指揮與生產指揮中心之間的信息聯繫。前者採用電子數據交換技術,後者採用現場數據輸入儀來降低在整個信息傳遞過程中的出錯率。

現代集裝箱碼頭的有效運作,不僅要求員工具有較高的文化素質和熟練的技術,更重要的是先進的管理手段。國外一些先進的集裝箱碼頭,如新加坡、鹿特丹,已經實現了堆場業務和檢查作業的自動化。

4.碼頭投資巨大

碼頭大型化,裝卸搬運機械自動化、專門化、高速化,管理現代化都需要有較大的投資。另外,諸如集裝箱碼頭堆場造價也比件雜貨碼頭造價高得多。這些正是目前許多大型集裝箱碼頭都採用中外合資等形式進行招商融資建造的主要原因之一。

集裝箱碼頭的要求

集裝箱碼頭必須滿足下列基本要求:

(1)具備設計船型所需的泊位、岸線及前沿水深和足夠的水域,保證船舶安全靠離。

(2)具備碼頭前沿所需要的寬度、碼頭縱深及堆場面積,具有可供目前發展所需的廣闊的陸域,保證集裝箱堆存和堆場作業及車輛通道的需要。

(3)具備適應集裝箱裝卸作業、水平運輸作業及堆場作業需要的各種裝卸機械及設施,以實現各項作業的高效化。

(4)具有足夠的集疏運能力及多渠道的集疏運系統,以保證集裝箱及時集中和疏散,快速裝卸船舶,防止港口堵塞。

(5)具有維修保養的設施及相應的人員,以保證正常作業的需要。

(6)集裝箱碼頭高科技及現代化的裝卸作業和管理工作,要求具有較高素質的管理人員和機械司機。

(7)為滿足作業及管理的需要,應具有現代管理和作業的必需手段,採用電子電腦及數據交換系統。

集裝箱碼頭的佈局

集裝箱碼頭的整個裝卸作業是採用機械化、大規模生產方式進行的,要求各項作業密切配合,實現裝卸工藝系統的高效化。這就要求集裝箱碼頭上各項設施合理佈置,並使它們有機地聯繫起來,形成一個各項作業協調一致、相互配合的有機整體,形成高效率的、完善的流水作業線,以縮短車、船、箱在港口碼頭的停泊時間,加速車、船、箱的周轉,降低運輸成本和裝卸成本,實現最佳的經濟效益。

3649

主題

7萬

回帖

-440

積分

乞丐

積分
-440

「廣告/設計」勳章「自然大使」勳章「潮流時尚」勳章特嗜章「神州之星」勳章「痴線佬」勳章「觀星入門」勳章百萬富翁勳章千億富豪勳章萬千寵愛勳章傑出成就勳章141榮譽勳章論譠元老勳章高級元老勳章超級元老勳章究極元老勳章「友誼大使」勳章「貼圖之星」勳章「博學多才」勳章「能言善辯」勳章「動漫一族」勳章「遊藝專家」勳章「飲食健康」勳章群組紀念勳章精華帖王勳章

 樓主| 發表於 2012-10-21 06:48:42 | 顯示全部樓層
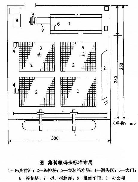
集装箱码头标准布局.jpg
上圖為吊裝式全集裝箱船專用碼頭平面佈局簡圖,對於集裝箱專用碼頭,碼頭佈置主要要求集裝箱泊位岸線長為300m以上,集裝箱碼頭陸域縱深應能滿足各種設施對陸域面積的要求。由於集裝箱船舶日趨大型化,載箱量越來越多,因此,陸域縱深一般為350m以上,有的集裝箱碼頭已高達500m;碼頭前沿寬度一般為40m左右,這取決於集裝箱裝卸工藝系統及集裝箱岸壁起重機的參數和水平運輸的機械類型;一般碼頭前沿不鋪設鐵路線,不考慮車船直取的裝卸方式,以確保碼頭前沿船舶裝卸效率不因此而受影響;每一集裝箱專用泊位,配置兩台岸壁集裝箱起重機。集裝箱堆場是進行集裝箱裝卸和堆存保管的場所,集裝箱堆場的大小,應根據設計船型的裝卸能力及到港的船舶密度決定。有關資料表明,岸線長300m的泊位,堆場面積達105000m2,甚至更大,這還與採用的裝卸工藝系統和集裝箱在港停留時間有關;集裝箱貨運站(拆裝箱庫)可佈置在集裝箱碼頭,一般佈置在大門與堆場之間的地方,也可佈置在集裝箱碼頭以外的地方;所有通道的佈置應根據裝卸工藝與機械要求而定。

集裝箱碼頭構成

根據集裝箱碼頭裝卸作業、業務管理的需要,集裝箱碼頭應由以下主要設施構成:

1.靠泊設施(Wharf)

靠泊設施主要由碼頭岸線和碼頭岸壁組成。碼頭岸線是供來港裝卸的集裝箱船舶停靠使用,長度根據所停靠船舶的主要技術參數及有關安全規定而定;碼頭岸壁一般是指集裝箱船停靠時所需的系船設施,岸壁上設有系船柱,用於船靠碼頭時通過纜繩將船拴住,岸壁上還應設置預防碰撞裝置,通常為橡膠材料製作。

2.碼頭前沿(Frontier)

碼頭前沿是指沿碼頭岸壁到集裝箱編排場(或稱編組場)之間的碼頭面積,設有岸邊集裝箱起重機及其運行軌道。碼頭前沿的寬度可根據岸邊集裝箱起重機的跨距和使用的其他裝卸機械種類而定,一般為40m左右。

3.集裝箱編排(組)場(Container Marshalling Yard)

集裝箱編排(組)場又稱前方堆場,是指把準備即將裝船的集裝箱排列待裝以及為即將卸下的集裝箱準備好場地和堆放的位置,通常佈置在碼頭前沿與集裝箱堆場之間,主要作用是保證船舶裝卸作業快速而不間斷地進行。通常在集裝箱編排場上按集裝箱的尺寸預先在場地上用白線或黃線凰好方格即箱位,箱位上編上“箱位號”,當集裝箱裝船時,可按照船舶的配載圖找到這些待裝箱的箱位號,然後有次序地進行裝船。

4.集裝箱堆場(Container Yard,CY)

集裝箱堆場又稱後方堆場,是指進行集裝箱交接、保管重箱和安全檢查的場所,有的還包括存放底盤車的場地。堆場面積的大小必須適應集裝箱吞吐量的要求,應根據船型的裝載能力及到港的船舶密度、裝卸工藝系統,集裝箱在堆場上的排列形式等計算、分析確定。

集裝箱在堆場上的排列形式一般有“縱橫排列法”(即將集裝箱按縱向或橫向排列,此法應用較多),“人字形排列法”(即集裝箱在堆場放成“人”字形,適用於底盤車裝卸作業方式)。

5.集裝箱貨運站(Container Frei曲t Station,CFS)

有的設在碼頭之內,也有的設在碼頭之外。貨運站是拼箱貨物進行拆箱和裝箱,並對這些貨物進行貯存、防護和收發交接的作業場所,主要任務是出口拼箱貨的接收、裝箱,進口拼箱貨的拆箱、交貨等。貨運站應配備拆裝箱及場地堆碼用的小型裝卸機械及有關設備,貨運站的規模應根據拆裝箱量及不平衡性綜合確定。

6.控制塔(Contr01 Tower)

這是集裝箱碼頭作業的指揮中心。主要任務是監視和指揮船舶裝卸作業及堆場作業。控制塔應設在碼頭的最高處,以便能清楚看到碼頭所有集裝箱的箱位及全部作業情況。

7.大門(Gate)

這是集裝箱碼頭的出人口,也是劃分集裝箱碼頭與其他部門責任的地方。所有進出集裝箱碼頭的集裝箱均在門房進行檢查,辦理交接手續並製作有關單據。

8.維修車間(Maintenance Shop)

這是對集裝箱及其專用機械進行檢查、修理和保養的場所。維修車間的規模應根據集裝箱的損壞率、修理的期限、碼頭內使用的車輛和裝卸機械的種類、數量及檢修內容等確定。維修車間應配備維修設備。

9.集裝箱清洗場(Container Washing Station)

主要任務是對集裝箱污物進行清掃、沖洗,一般設在後方並配有多種清洗設施。

10.碼頭辦公樓(Terminal Building)
集裝箱碼頭辦公大樓是集裝箱碼頭行政、業務管理的大本營,目前已基本上實現了電子化管理,最終達到管理的自動化。

集裝箱碼頭的基本條件

1、具有供集裝箱船舶安全進出港的水域和方便裝卸的泊位

泊位水深應能滿足掛靠的最大集裝箱船的吃水要求 泊位長度一般為為350m。

2、具有一定數量技術性能良好的集裝箱專用機械設備。

3、具有寬敞的堆場和必要堆場設施。

4、具有必要的裝拆箱設備和能力。

目前,我國集裝箱運輸中絕大部分採用CY一CY交接方式,但CFS—CFS交接方式仍不斷出現,集裝箱碼頭仍應保留必要的裝拆箱的設施和能力,以滿足集裝箱運輸市場的要求。

5、具有完善的電腦生產管理系統

6、具有通暢的集疏運條件

7、具有現代化集裝箱運輸專業人才

集裝箱碼頭的佈局和基本組織

(一)泊位

泊位是供集裝箱船舶停靠和作業的場所。通常有三種形式:順岸式、突堤式和棧橋式。集裝箱碼頭通常採用順岸式。泊位除足夠的水深和岸線長度外,還設系纜樁和碰墊。

(二)碼頭前沿

碼頭前沿是指泊位岸線至堆場的這部分區域,主要用於佈置集裝箱裝卸橋和集裝箱牽引車通道。

(三)堆場

堆場是集裝箱碼頭堆放集裝箱的場地,為提高碼頭作業效率,堆場又可分為前方堆場和後方堆場兩個部分。

1、前方堆場

前方堆場位於碼頭前沿與後方堆場之間,主要用於出口集裝箱或進口集裝箱的臨時堆放。

2、後方堆場

後方堆場緊靠前方堆場,是碼頭堆放集裝箱的主要部分,用於堆放和保管各種重箱和空箱。

(四)控制室

控制室又稱中心控制室,簡稱“中控”,是集裝箱碼頭各項生產作業的中樞,集組織指揮、監督、協調、控制於一體,是集裝箱碼頭重要的業務部門。

(五)檢查口

檢查口俗稱“道口”,是公路集裝箱進出碼頭的必經之處,也是劃分交接雙方對集裝箱責任的分界點,同時檢查口還是處理集裝箱進出口有關業務的重要部門。

(六)集裝箱貨運站

碼頭的集裝箱貨運站主要工作是裝箱和拆箱,作為集裝箱碼頭的輔助功能,集裝箱貨運站通常設於碼頭的後方。
回覆 讚好 不讚 使用道具

舉報

發表於 2012-10-22 21:49:12 | 顯示全部樓層
為支持本站的質素提昇,請多向不同的會員評分(尤其是用心發表的會員),多謝合作!
一切有為法,如夢幻泡影,如露亦如電,應作如是觀
回覆 讚好 不讚 使用道具

舉報

您需要登錄後才可以回帖 登錄 | 註冊

本版積分規則

Archiver|聯絡我們|141華人社區

GMT+8, 2026-5-28 04:23

Powered by Discuz! X3.5

© 2001-2026 Discuz! Team.

快速回覆 返回頂部 返回列表